
深入解析64位系统注册表:功能、操作与注意事项随着计算机技术的不断发展,64位系统已经逐渐成为主流。注册表作为Windows操作系统的核心组成部分,对于64位系统来说同样至关重要。本文将深入解析64位系统注册表的功能、操作方法以及注意事项,帮助用户更好地理解和使用注册表...
浏览:74 时间:2024-11-21 点击阅读
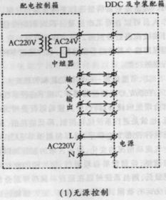
楼宇自控系统中的DDC技术:核心与优势随着城市化进程的加快,楼宇自控系统在建筑行业中的应用越来越广泛。DDC(Direct Digital Control,直接数字控制)作为楼宇自控系统的重要组成部分,其技术特点和应用优势日益凸显。本文将详细介绍DDC在楼宇自控系统中的...
浏览:950 时间:2024-11-21 点击阅读
ERP系统实例:五金塑胶行业的数字化转型之路随着信息技术的飞速发展,企业资源计划(ERP)系统已成为现代企业管理的重要工具。本文将以五金塑胶行业为例,探讨ERP系统在提升企业运营效率、降低成本、增强市场竞争力方面的实际应用。一、五金塑胶行业背景五金塑胶行业是我国国民经济...
浏览:238 时间:2024-11-21 点击阅读
CISA系统审计:提升企业信息安全与风险管理的利器随着信息技术的飞速发展,企业对信息系统的依赖程度越来越高。如何确保信息系统的安全、可靠、有效地运行,成为企业面临的重要挑战。CISA系统审计作为一种权威的认证体系,为企业提供了有效的解决方案。CISA,全称Certifi...
浏览:981 时间:2024-11-21 点击阅读
845安全系统工程:构建安全可靠的信息化环境随着信息技术的飞速发展,信息化已经成为现代社会的重要特征。然而,信息化也带来了新的安全挑战。845安全系统工程作为一种综合性的安全解决方案,旨在构建安全可靠的信息化环境,保障信息系统的稳定运行和用户数据的安全。一、845安全系...
浏览:897 时间:2024-11-21 点击阅读
ERP系统设计:构建高效企业管理平台的关键步骤随着市场竞争的加剧和企业规模的扩大,企业对内部管理系统的需求日益增长。ERP(企业资源计划)系统作为一种集成化的企业管理软件,能够帮助企业实现资源优化配置、提高运营效率。本文将详细介绍ERP系统设计的关键步骤,以帮助企业构建...
浏览:175 时间:2024-11-21 点击阅读
Windows 7系统还原:轻松恢复电脑至最佳状态在电脑使用过程中,我们可能会遇到各种问题,如系统崩溃、软件冲突等。这时,系统还原功能就能帮助我们轻松恢复电脑至最佳状态。本文将详细介绍Windows 7系统还原的方法,帮助您解决电脑问题。一、什么是系统还原?系统还原是一...
浏览:222 时间:2024-11-21 点击阅读
CRM系统功能分析:提升企业客户关系管理的利器在当今竞争激烈的商业环境中,客户关系管理(CRM)系统已经成为企业提升客户满意度、优化销售流程和提高市场竞争力的重要工具。本文将深入分析CRM系统的功能,帮助读者了解其如何助力企业实现客户关系管理的提升。一、CRM系统概述C...
浏览:598 时间:2024-11-21 点击阅读
深入解析Access ERP系统:企业信息化管理的得力助手随着信息技术的飞速发展,企业对信息化的需求日益增长。ERP(企业资源计划)系统作为企业信息化管理的重要工具,已经成为众多企业的首选。本文将深入解析Access ERP系统,探讨其在企业信息化管理中的应用及优势。一...
浏览:679 时间:2024-11-21 点击阅读
Excel采购系统:简化采购流程,提升工作效率在现代企业的日常运营中,采购管理是至关重要的环节。随着信息化时代的到来,传统的手工采购管理方式已经无法满足企业快速发展的需求。本文将介绍如何利用Excel构建一个高效的采购系统,以简化采购流程,提升工作效率。一、Excel采...
浏览:801 时间:2024-11-21 点击阅读