
广电BOSS系统:构建融合网络新生态的关键随着5G时代的到来,广电网络行业面临着前所未有的机遇与挑战。为了适应新的市场环境,提升服务质量,广电运营商正积极寻求转型升级。其中,BOSS系统作为支撑业务运营的核心系统,其重要性日益凸显。BOSS系统:融合网络运营的“大脑”B...
浏览:401 时间:2024-12-16 点击阅读
手机系统概述随着智能手机的普及,手机系统作为用户与设备交互的核心,扮演着至关重要的角色。目前市场上主流的手机系统主要有Android、iOS、HarmonyOS(鸿蒙OS)、ColorOS、OriginOS等。这些系统各有特色,为用户提供了丰富的选择。Android系统...
浏览:232 时间:2024-12-16 点击阅读
公安系统实验室:科技助力司法公正的坚实基石一、公安系统实验室的建设与发展近年来,我国公安系统实验室建设取得了显著成果。在公安部的大力推动下,各级公安机关纷纷加大投入,提升实验室建设水平。以下为公安系统实验室建设的主要特点:1. 规范化建设公安系统实验室建设严格按照国家标...
浏览:689 时间:2024-12-16 点击阅读
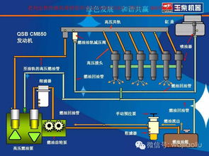
福田康明斯电控系统:引领高效与环保的革新之路一、福田康明斯电控系统的概述福田康明斯电控系统是福田康明斯发动机的核心技术之一,它集成了先进的电子控制单元(ECU)、传感器、执行器等部件,通过精确的电子控制,实现对发动机运行状态的实时监测和调整。该系统具有以下特点: 高精...
浏览:949 时间:2024-12-16 点击阅读
个人被起诉查询系统:了解诉讼信息的便捷途径一、个人被起诉查询系统的功能个人被起诉查询系统主要具备以下功能: 查询个人是否被起诉:通过输入姓名、身份证号码等个人信息,可以快速查询到个人是否被起诉,以及起诉的具体情况。 查询案件进展:了解案件的审理进度,包括立案、开庭、...
浏览:624 时间:2024-12-16 点击阅读
深入解析Windows附件系统工具:功能与使用技巧随着计算机技术的不断发展,Windows操作系统已经成为全球范围内最广泛使用的操作系统之一。在Windows系统中,附件系统工具作为一套实用的小程序集合,为用户提供了丰富的功能,极大地提高了工作效率。本文将深入解析Win...
浏览:237 时间:2024-12-16 点击阅读
肺水肿:呼吸系统的严重威胁及其症状与治疗肺水肿是一种严重的呼吸系统疾病,它涉及到肺部组织内液体的异常积聚,导致肺功能受损。本文将探讨肺水肿的成因、症状、诊断方法以及治疗措施。肺水肿的成因多种多样,主要包括以下几种: 心脏疾病:如心力衰竭、心肌梗死等,导致心脏泵血功能下...
浏览:335 时间:2024-12-16 点击阅读
工资管理系统论文目录随着社会经济的发展和企业管理水平的提升,工资管理系统在企事业单位中扮演着越来越重要的角色。本文旨在探讨工资管理系统的构建、应用及其在企业管理中的重要性。以下为论文目录:1.1 研究背景与意义1.2 国内外研究现状1.3 研究内容与方法二、工资管理系统...
浏览:369 时间:2024-12-16 点击阅读
个税系统查看企业信息:操作指南与注意事项随着我国税收体系的不断完善,个人所得税系统(以下简称“个税系统”)已经成为纳税人日常税务管理的重要工具。通过个税系统,纳税人不仅可以方便地查询个人税务信息,还可以查看企业相关信息。本文将为您详细介绍如何在个税系统中查看企业信息,并...
浏览:444 时间:2024-12-16 点击阅读
肝功能储备分析系统:精准评估肝脏健康,助力临床决策随着医疗技术的不断发展,肝脏疾病的诊断和治疗手段也在不断进步。肝功能储备分析系统作为一种先进的检测技术,在临床医学领域发挥着越来越重要的作用。本文将详细介绍肝功能储备分析系统的原理、应用及优势,以帮助读者更好地了解这一技...
浏览:372 时间:2024-12-16 点击阅读