
各类系统下载全攻略:轻松获取所需操作系统Windows系统下载与安装Windows系统是全球最广泛使用的操作系统之一,以下是如何下载和安装Windows系统的步骤: 访问Microsoft官网或官方授权的下载网站,选择适合您电脑的Windows版本。 下载完成后,将...
浏览:915 时间:2024-12-16 点击阅读
费改试系统:企业费用管理的革新之路随着市场经济的不断发展,企业对费用管理的需求日益增长。传统的费用管理方式往往存在效率低下、流程繁琐、数据不准确等问题。为了解决这些问题,费改试系统应运而生,为企业提供了一种全新的费用管理解决方案。一、费改试系统的背景与意义在过去的费用管...
浏览:184 时间:2024-12-16 点击阅读
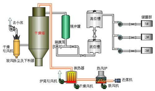
干燥系统的概述与重要性干燥系统在现代工业生产中扮演着至关重要的角色。它通过去除物料中的水分,确保产品达到理想的干燥程度,从而提高产品质量和生产效率。本文将详细介绍干燥系统的概念、分类、工作原理及其在各个行业中的应用。干燥系统的分类干燥系统根据不同的分类标准可以分为多种类...
浏览:802 时间:2024-12-16 点击阅读
光伏系统设计图:绿色能源的蓝图解析随着全球对清洁能源的需求日益增长,光伏系统设计图成为了绿色能源领域的关键文件。本文将深入解析光伏系统设计图的内容、作用以及设计过程中的关键要素。一、光伏系统设计图概述光伏系统设计图是光伏电站建设和管理的重要依据,它详细描述了光伏电站的布...
浏览:420 时间:2024-12-16 点击阅读
高清直播系统在B超领域的应用与发展一、高清直播系统概述高清直播系统是一种通过数字信号传输,实现视频、音频等多媒体内容实时传输的技术。它具有传输速度快、画质清晰、稳定性高等特点,广泛应用于电视直播、网络直播、远程教育、远程医疗等领域。二、高清直播系统在B超领域的应用1. ...
浏览:83 时间:2024-12-16 点击阅读
功能手机系统:回顾与展望一、功能手机系统的起源与发展功能手机系统起源于20世纪90年代,当时手机的主要功能是通话和短信。早期的功能手机系统较为简单,主要依靠操作系统如Symbian、Windows Mobile等。这些系统虽然功能有限,但足以满足当时用户的基本需求。二、...
浏览:748 时间:2024-12-16 点击阅读
关节镜刨削系统:微创手术中的得力助手随着医疗技术的不断发展,微创手术已成为现代医学领域的重要发展方向。关节镜刨削系统作为微创手术中的重要工具,为关节疾病的治疗提供了新的解决方案。本文将详细介绍关节镜刨削系统的原理、应用及优势。一、关节镜刨削系统的原理关节镜刨削系统是一种...
浏览:581 时间:2024-12-16 点击阅读
服务器装系统步骤详解随着信息化建设的不断推进,服务器作为企业信息系统的核心,其稳定性和性能至关重要。正确安装服务器操作系统是保障服务器正常运行的第一步。本文将详细介绍服务器装系统的步骤,帮助您顺利完成操作系统安装。一、准备阶段在开始安装服务器操作系统之前,我们需要做好以...
浏览:530 时间:2024-12-16 点击阅读