
时间:2024-12-16 来源:网络 人气:

随着城市化进程的加快,城市用水需求日益增长,供水系统的稳定性和可靠性成为衡量城市现代化水平的重要指标。给水加压系统作为供水系统的重要组成部分,其作用不可或缺。本文将探讨给水加压系统在现代城市建设中的应用与重要性。

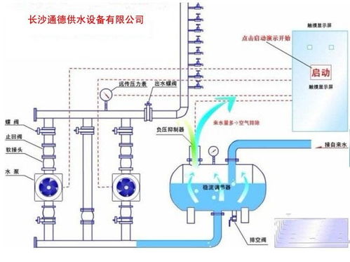
给水加压系统是指通过提升水压,将水从低处输送到高处,以满足不同区域用水需求的一种供水设施。其基本原理是利用水泵将水提升至一定高度,通过管道输送到用户端。给水加压系统主要由以下几个部分组成:
水泵:将水提升至一定高度,是加压系统的核心设备。
管道:连接水泵和用户端,是输送水的通道。
阀门:控制水的流动,调节水压。
水箱:储存一定量的水,保证供水稳定性。
控制系统:监测、调节和自动控制整个加压系统的运行。

给水加压系统在现代城市建设中具有广泛的应用,以下列举几个主要应用场景:
高层建筑供水:随着城市建筑向高层发展,给水加压系统成为高层建筑供水的必要设施。
远距离供水:对于远离水源地或地形复杂的地区,给水加压系统可以解决远距离供水的难题。
特殊区域供水:如工业区、商业区等用水需求较大的区域,给水加压系统可以满足其用水需求。
应急供水:在自然灾害、事故等紧急情况下,给水加压系统可以保障城市供水安全。

给水加压系统在现代城市建设中具有以下重要性:
保障城市供水安全:给水加压系统可以确保城市供水稳定,满足居民生活、生产用水需求。
提高城市供水质量:通过加压,可以改善供水水质,提高用户用水体验。
促进城市可持续发展:给水加压系统有助于优化城市供水布局,提高城市供水效率,促进城市可持续发展。
提高城市应急能力:在紧急情况下,给水加压系统可以保障城市供水安全,提高城市应急能力。

智能化:利用物联网、大数据等技术,实现给水加压系统的智能化管理。
节能环保:采用节能水泵、绿色管道等环保材料,降低能耗,减少环境污染。
模块化:将给水加压系统模块化设计,提高系统灵活性和可扩展性。