
时间:2024-12-15 来源:网络 人气:

供水系统是城市基础设施的重要组成部分,它负责将清洁、安全的水源输送到用户的家中、工厂和公共场所。本文将详细介绍供水系统的原理,包括水源采集、水处理、输配和终端使用等环节。

水源采集是供水系统的第一步,通常包括地表水(如河流、湖泊)和地下水(如井水)的采集。地表水通常需要经过预处理,包括沉淀、过滤和消毒等步骤,以去除悬浮物、有机物和病原微生物。地下水则通常经过消毒处理即可满足使用要求。

水处理工艺流程主要包括以下几个步骤:
预处理:去除水中的悬浮物、胶体和部分有机物。
混凝沉淀:通过加入混凝剂使水中的悬浮物和胶体凝聚成较大的颗粒,便于后续的沉淀和过滤。
过滤:通过砂滤、活性炭滤等手段进一步去除水中的悬浮物和有机物。
消毒:通常采用氯气、臭氧或紫外线等方法对水进行消毒,杀灭病原微生物。

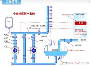
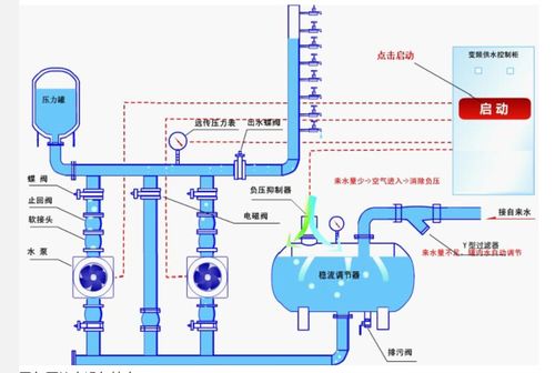
供水输配系统主要由以下几个部分组成:
水源:包括地表水、地下水等。
水厂:负责对水源进行净化处理。
输水管道:将处理后的水从水厂输送到各个用户。
配水管网:将输水管道中的水分配到各个用户。
水塔或水池:用于调节供水压力和储存一定量的水。

供水系统中的水压和流量是保证用户正常用水的重要参数。水压过高或过低都会对用户用水造成影响。供水系统通常采用以下方法进行水压和流量的控制:
变频调速:通过调节水泵电机的转速来控制供水流量。
压力传感器:实时监测供水压力,根据压力变化自动调节水泵的运行。
水塔或水池:调节供水压力和储存一定量的水。

供水系统终端使用主要包括以下几个方面:
用户用水:用户通过水龙头、淋浴器等设备使用供水。
排水系统:将用户使用后的废水收集并排放到污水处理厂。
中水回用:将部分废水进行处理后,用于绿化、冲厕等非饮用水用途。

为了提高供水系统的节能和环保水平,可以采取以下措施:
采用高效节能的水泵和设备。
优化输配管网,减少漏损。
推广中水回用技术,提高水资源利用率。
加强供水系统的监测与维护,确保系统稳定运行。
供水系统是保障城市居民生活用水的重要基础设施。了解供水系统的原理和组成,有助于我们更好地认识和使用水资源,提高供水系统的运行效率,为城市可持续发展贡献力量。