
时间:2024-12-14 来源:网络 人气:

工业冷却循环水系统是现代工业生产中不可或缺的组成部分,它主要用于降低工业设备在运行过程中产生的热量,保证设备正常运行。随着工业的快速发展,冷却循环水系统的应用越来越广泛,其重要性也日益凸显。

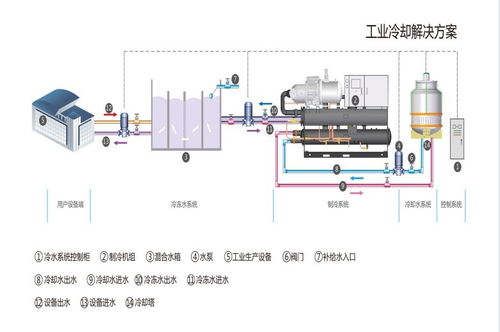
工业冷却循环水系统主要由冷却塔、水泵、管道、换热器、水处理设备等组成。其工作原理是:冷却水在冷却塔中与空气进行热交换,将热量传递给空气,然后通过水泵将冷却水送至换热器,在换热器中与被冷却介质进行热交换,将热量传递给冷却水,最后冷却水再次回到冷却塔进行循环。

根据冷却水在系统中的循环方式,工业冷却循环水系统可分为直流式和循环式两种。直流式冷却水系统主要用于水资源丰富、冷却水排放无污染的地区;循环式冷却水系统则广泛应用于水资源匮乏、排放受限的地区。此外,根据冷却水在系统中的用途,可分为工艺冷却水系统和设备冷却水系统。

工业冷却循环水系统在使用过程中,容易受到水质、微生物、腐蚀等因素的影响,因此水处理技术至关重要。目前,工业冷却循环水系统的水处理技术主要包括物理法、化学法和生物法。物理法包括过滤、沉淀、离子交换等;化学法包括缓蚀剂、阻垢剂、杀菌剂等;生物法包括生物膜控制、生物处理等。

随着环保意识的提高,工业冷却循环水系统的节能优化成为研究热点。节能优化方法主要包括:优化冷却塔设计、提高水泵效率、优化循环水系统布局、采用高效换热器、实施水处理技术等。通过这些措施,可以有效降低工业冷却循环水系统的能耗,减少对环境的影响。

通过以上内容,我们可以了解到工业冷却循环水系统的组成、工作原理、分类、应用、水处理技术、节能优化以及未来发展等方面。在今后的工业生产中,冷却循环水系统将继续发挥重要作用,为我国工业的可持续发展提供有力保障。