
时间:2024-11-30 来源:网络 人气:

随着城市化进程的加快和工业生产的不断发展,给水系统作为城市基础设施的重要组成部分,其重要性日益凸显。本文将详细探讨给水系统的要求,包括水质标准、系统设计、运行维护等方面,以确保水质与效率的双重保障。

水质是给水系统的核心要求。根据我国《生活饮用水卫生标准》(GB5749-2006),生活饮用水必须满足以下基本要求:
感官性状良好:无色、无异味、无肉眼可见物。
化学指标:包括pH值、总硬度、溶解性总固体等。
微生物指标:包括细菌总数、大肠菌群、余氯等。
放射性指标:包括总α放射性、总β放射性等。
水质标准是保障居民健康的基础,给水系统必须严格按照国家标准进行设计、建设和运行。

给水系统的设计应遵循以下原则:
安全性:确保水源、水质、水压等安全可靠。
可靠性:系统运行稳定,故障率低。
经济性:合理配置资源,降低运行成本。
可维护性:便于维护和检修。
系统设计主要包括以下内容:
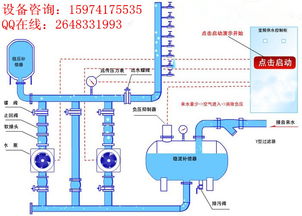
水源选择:根据水质、水量、水源地保护等因素选择合适的水源。
水处理工艺:根据水质要求选择合适的水处理工艺。
管网设计:合理布局管网,确保水压、水量满足需求。
泵站设计:合理配置泵站,确保供水安全。

水质监测:定期对水质进行监测,确保水质符合国家标准。
设备维护:定期对设备进行检查、保养和维修,确保设备正常运行。
管网巡查:定期对管网进行巡查,及时发现并处理管网问题。
应急预案:制定应急预案,应对突发事件。

智能化:利用物联网、大数据等技术,实现给水系统的智能化管理。
绿色化:采用节能、环保的设备和技术,降低能耗和污染。
高效化:提高供水效率,降低运行成本。
给水系统的发展将更好地满足人民群众的需求,为城市可持续发展提供有力保障。
给水系统要求的多维度考量,涵盖了水质标准、系统设计、运行维护和发展趋势等多个方面。只有全面、系统地满足这些要求,才能确保给水系统的长期稳定运行,为居民提供安全、优质的生活饮用水。