
时间:2024-11-26 来源:网络 人气:


供热系统按循环动力可分为自然循环系统和机械循环系统。
1. 自然循环系统:依靠流体的密度差进行循环,无需外加动力。这种系统适用于小规模供暖,如家庭住宅。
2. 机械循环系统:通过外加的机械(水泵)力循环,适用于大规模供暖,如城市集中供热。

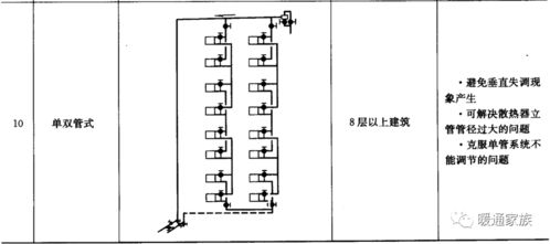
供热系统按供、回水方式可分为单管系统和双管系统。
1. 单管系统:供、回水共用一根管道,适用于小规模供暖。
2. 双管系统:供、回水分别使用两根管道,适用于大规模供暖,如高层建筑。

供热系统按管道敷设方式可分为垂直式系统和水平式系统。
1. 垂直式系统:管道沿建筑物垂直敷设,适用于高层建筑。
2. 水平式系统:管道沿建筑物水平敷设,适用于多层建筑。

供热系统按热媒温度可分为低温供暖系统和高温供暖系统。
1. 低温供暖系统:供水温度低于100℃,适用于节能环保。
2. 高温供暖系统:供水温度高于100℃,适用于快速供暖。

以下是几种常见的供暖方式:
1. 暖气片供暖:通过暖气片将热量传递到室内,适用于家庭住宅。
2. 辐射供暖:通过地面、墙面或天花板将热量辐射到室内,适用于公共场所。
3. 热风供暖:通过热风机将热量传递到室内,适用于大型建筑。
4. 太阳能供暖:利用太阳能将水加热,适用于环保节能。

蒸汽供热系统是一种以蒸汽形式供热的系统,适用于城市集中供热。
蒸汽供热系统具有以下特点:
1. 供热效率高,传热速度快。
2. 适用于多种工艺生产用热。
3. 在高层建筑中不致产生过大的静压力。
4. 供热系统易于迅速启动。
蒸汽供热系统按压力可分为低压蒸汽供热系统和高压蒸汽供热系统。

为实现碳中和目标,供热系统需要重构,主要发展方向包括:
1. 电力供热:利用电力直接供热或热泵供热。
2. 大型蓄能:以大型蓄能为中心热源,提高能源利用效率。
3. 分布式和分户式热源:利用各类热泵和太阳能等分布式和分户式热源。
供热系统的形式多样,可以根据实际需求选择合适的供暖方式。随着环保意识的提高,未来供热系统将朝着节能、环保、高效的方向发展。