系统之家 - 操作系统光盘下载网站!

当前位置: 首页  >  教程资讯 abs 系统故障,ABS系统故障解析与处理方法

abs 系统故障,ABS系统故障解析与处理方法

时间:2024-11-09 来源:网络 人气:

ABS系统故障解析与处理方法

随着汽车技术的不断发展,ABS(汽车防抱死制动系统)已经成为现代汽车中不可或缺的安全配置。然而,ABS系统在使用过程中可能会出现故障,影响行车安全。本文将为您解析ABS系统故障的原因及处理方法。

一、ABS系统故障的原因

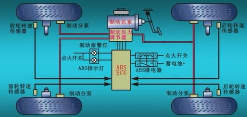
1. 传感器故障:ABS系统中的车轮转速传感器负责监测车轮转速,一旦传感器出现故障,可能导致ABS系统无法正常工作。

2. 制动液问题:制动液是ABS系统的重要组成部分,如果制动液质量不合格或液位过低,会影响ABS系统的正常工作。

3. 电磁阀故障:电磁阀是ABS系统中的关键部件,负责调节制动压力,一旦电磁阀出现故障,可能导致ABS系统失效。

4. 线路问题:ABS系统中的线路如果出现短路、断路或接触不良,也会导致系统故障。

5. ECU故障:ABS系统的电子控制单元(ECU)负责控制整个系统的工作,如果ECU出现故障,ABS系统将无法正常工作。

二、ABS系统故障的常见表现

1. 制动警告灯亮:当ABS系统出现故障时,制动警告灯通常会亮起,提示驾驶员系统存在问题。

2. 制动性能下降:ABS系统故障可能导致制动距离增加,制动效果变差。

3. 车轮锁死:在紧急制动时,车轮可能会突然锁死,影响驾驶安全。

4. ABS系统无法启动:在某些情况下,ABS系统可能无法启动,导致制动效果不佳。

三、ABS系统故障的处理方法

1. 检查传感器:首先检查车轮转速传感器是否正常,包括传感器本身和连接线路。

2. 检查制动液:检查制动液的质量和液位,确保制动液符合要求。

3. 检查电磁阀:检查电磁阀是否工作正常,包括电磁阀本身和连接线路。

4. 检查线路:检查ABS系统中的线路是否出现短路、断路或接触不良等问题。

5. 检查ECU:如果怀疑ECU出现故障,可以使用诊断设备进行检测。

6. 专业维修:如果以上方法无法解决问题,建议将车辆送至专业维修店进行检修。

四、预防ABS系统故障的措施

1. 定期检查:定期对ABS系统进行检查,确保系统各部件正常工作。

2. 使用合格制动液:使用符合标准的制动液,避免因制动液质量问题导致故障。

3. 避免紧急制动:尽量避免在紧急情况下进行急刹车,减少ABS系统故障的风险。

4. 保持车辆清洁:保持ABS系统各部件的清洁,避免灰尘和杂物影响系统工作。


作者 小编

教程资讯

教程资讯排行

系统教程

主题下载